イーサリアム(ETH)は28日、2440ドルを記録し年初来最高値を更新した。ETHは昨今のアルトコインの高騰に影響を受けず価格が一定水準を保っていた。
価格変動の鈍化を背景にSNSではイーサリアムが低迷している可能性があるとの議論がなされていた。27日には日・週間のDEX(分散型取引所)取引量においてイーサリアムエコシステムを上回っていた。
オンチェーンデータを参照してみると、現在、約76%のイーサリアムアドレスが利益を上げており、約22.5%が損失を抱え、約1.17%が損益分岐点にある。ETHネットワークの新規アドレス数は17.5%増加しており、アクティブアドレス数は23%増加した。
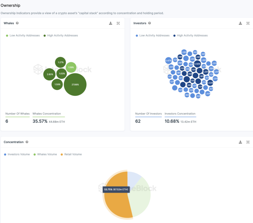
過去30日間平均のイーサリアムアドレスにおいては1億2720万アドレスを超えた。これはビットコインの2倍の量のアドレスだ。過去7日間に16万6320ETH以上が取引所からの出金が確認された。現在、ETHの54%は小口投資家が保有し、投資家ポーフォリオ0.1%未満を占める。一方、供給量の1%以上を保有するクジラアドレスは6つで、供給量の約35.6%を占め、0.1%~1%のETH供給量を保有するアドレスは62あり、イーサリアムの約10.7%を保有している。
JPモルガンのニコラオス・パニギルツォグロウ氏率いるチームはこのほど公開したメモで、イーサリアムが暗号通貨エコシステム内でのシェアを再び獲得し、主導権を握るとを予想していた。24年2月頃に予定されるDenCunアップグレードに含まれるプロト・ダンクシャーディングは、イーサリアムネットワークの性能向上に寄与し、L2ネットワークの効率が向上し、トランザクションコストの削減が期待されると予見した。
トランプ元大統領、ETHを売却
Arkham Intelligenceの分析によると、ドナルド・トランプ元大統領が、約240万ドル相当のETHを売却したことが確認された。オンチェーンデータによれば、トランプ氏はトランプNFTのロイヤルティを積み上げた後、3週間前からETHをコインベースに送金。最高残高は400万ドルに上り、1075 ETHを240万ドルでの売却が観測された。同氏は22年12月には1枚99ドルで4万5000枚のNFTコレクションをリリースし、総取引高は3540万ドルに到達。4月には2つ目のNFTコレクションがリリースしていた。
イーサリアム中期では3400ドル代が目標か
当社シニア・インベストメント・アナリストのヴァルドリン・タヒリ氏は25日の分析で、RSI(相対力指数)増加傾向にあり、50を超えているため強気の兆候とされるとした。同氏はRSI指標は過剰買い領域へと移行しつつあり、前回のサイクルでこれが3回発生し(緑色)、それぞれ105%から340%の大幅な上昇につながったと指摘した。暗号通貨アナリストでトレーダーのPentoshi氏は、イーサリアムの現物ETFを引き合いに強気の見解を示した。同氏はイーサリアム現物ETFの日程が近づくにつれてETHの買い圧力が増すとした。Pentoshi氏はイーサリアムが2700から3400ドルの価格帯で市場でのETHに対する注目が集まるとした。


