暗号資産市場は6月第1週、ETH、FARTCOIN、HYPEという3つのアルトコインに対するクジラや機関投資家の大規模な参加を目撃した。
これらの大規模な売買活動は、これらのコインの成長可能性に対する信頼を反映しており、市場の動向に大きな影響を与える可能性がある。
イーサリアム(ETH)
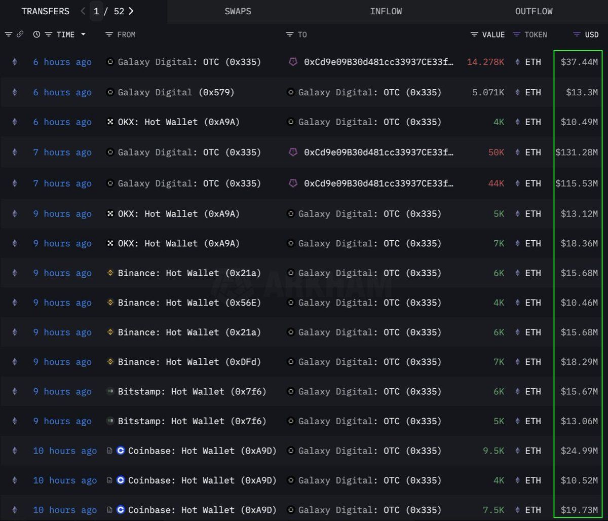
Lookonchainのデータによれば、ある機関またはクジラがOTC(店頭取引)チャネルを通じて108,278イーサリアム(ETH)、2億8300万ドル相当を大量購入した。この取引はGalaxy Digital OTCウォレットによって実行された。このウォレットは、取引所から12時間以内に89,000 ETH(2億3350万ドル相当)を引き出し、その後108,278 ETHをアドレス0x0b26のウォレットに転送した。
現在、このウォレットは約3億6500万ドル相当の資産を保有している。トレーダーは市場の大きな変動を避けるためにこのようなOTC取引を利用することが多い。
これは、この機関が戦略的にETHを蓄積しており、将来の価格上昇に備えている可能性を示している。このコインはまた、2024年以来の最も強い6週間の流入を記録し、先週には2億8600万ドルが追加された。
本稿執筆時点で、ETHは2,637ドルで取引されており、過去24時間で1%上昇している。トレーダーのCryptoFaibikによれば、ETHは2021年初頭から形成された数年にわたる対称三角形パターン内で動いている。
「月間終値が3,500ドルを超えれば、数年にわたる三角形からのブレイクアウトが確認される」とCryptoFaibikは述べた。
ファートコイン (FARTCOIN)
Solana(SOL)プラットフォーム上のミームコインであるFARTCOINも、大口投資家から大きな注目を集めている。Lookonchainのデータによれば、3つのクジラが4時間以内に9200万FARTCOINを購入し、総額9500万ドルに達した。
これらの取引は、クジラのグループがFARTCOINの成長可能性に非常に楽観的であることを示唆している。
本稿執筆時点で、FARTCOINは1.08ドルで取引されており、過去24時間で4.7%下落している。しかし、一部のトレーダーはこのミームコインの長期的な価格に対して非常に楽観的である。
ハイパーリキッド(HYPE)
HYPEという新興のアルトコインもクジラの注目を逃れていない。OnchainLensのデータによれば、あるクジラが3日間で600万ドルを費やし、17万以上のHYPEを購入した。この積極的な蓄積は、HYPEがまだ主要な取引所に上場されていないにもかかわらず行われている。
BeInCryptoが報じたところによれば、HYPEの最近の価値の急上昇は、トレーダーのジェームズ・ウィンに関するブームが原因である可能性がある。大口投資家の参加と相まって、HYPEの長期的な可能性に対する強い信頼を示している。特にBinance USに上場された後、価格の急騰を示唆している可能性がある。
本稿執筆時点で、HYPEは36.59ドルで取引されており、過去24時間で1.7%下落している。
2025年6月の第1週におけるETH、FARTCOIN、HYPEへのクジラや機関投資家の関与は、暗号資産市場に対する強い信頼を示す良い兆候である。これらの大規模な取引は長期的な投資戦略を示しており、今後の価格上昇の触媒となる可能性がある。





